A Week of the ePIC UMC V-5 Whatsminer Control Board
I received an ePIC UMC V-5 Whatsminer Control Board from Altair to provide feedback and report my findings. Being a larger fan of MicroBT than Bitmain I was excited to see an aftermarket product finally available for Whatsminer. The source code is NOT available for review. It is my understanding ePIC is working toward a source viewable product in the future. This would be a milestone for Bitcoin Mining since most pools and hardware manufacturers are “black boxes”. I find it ironic that Bitcoin, the FOSS software that has created the best money on the planet has so many closed source tools for mining. Some companies that used to be FOSS are no longer FOSS. Not the topic for today. Nonetheless, hats off to ePIC Blockchain Technologies for the accomplishment of bringing hardware and complimenting software product to market no others have to date.
TLDR
- Finally, we have the “When Whatsminer” question answered. It wasn’t
- Out of the box UMC V-5 did not reach factory sticker TH. (See below why)
- Only servers with chip type 1950, 1960, and 1968 are supported. Check compatibility guide before ordering. The team is actively expanding to include more models.
- ePIC has developed a Dashboard tool that is available for fleet management. It is not necessary for single workers and is not discussed in this write-up. Everything needed can be accessed and adjusted in the web GUI.
- Required a beta version of the firmware to be installed to achieve similar & superior efficiency over manual adjustments utilizing the Whatsminer Tool with factory firmware.
- No presets available currently
- Perpetual Tune & Voltage Optimizer/Chip Tune did not yield worthy results.
- Manual Performance Settings of MHz & Voltage yielded super efficiency over factory Whatsminer tool adjustments temporarily.
- ePIC team is actively working on improving the firmware.& committed to making this product a successful tool.
- I think future updates will allow users to have better success and additional tools.
- Hardware is fully supportable with Upstream Pyasic
Installing and setup is simple and well documented in their user guide. The control board arrives with the most updated firmware available for download. One thing to note in the guide the team will edit soon is the notation on page 30 of the User Guide stating, “Chiptune is not available in Whatsminers”. This feature is now available as a tool in the latest Firmware.
My goal was to ascertain the default efficiency and see if I was able to reproduce the personal best efficiency with the Whatsminer Tool. I am not interested in overclocking, personally.
My experience was less than stellar but I do not want to persuade the reader to forgo purchasing this aftermarket part and installing the firmware if you like to tinker. I personally am not. I am a plug-in go brr guy. I do not have any hardware integrated into my home and I do not currently re-use heat other than to keep my relative humidity under 90% in the barn from evening to sunrise.
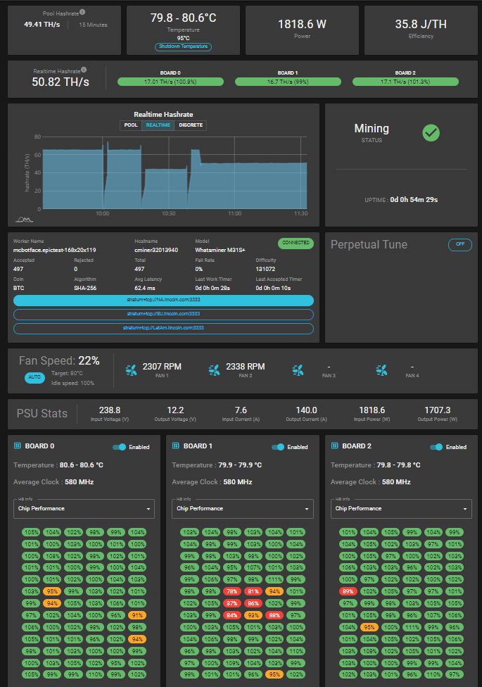
To test the UMC V-5 I used a compatible M31S+ VE21 82T rated at 42 J/TH by Micro BT. This is similar to what I have seen on this server over the last three years at stock settings. Best results using factory firmware and Whatsminer Tool have been 33J/TH (21.4% improvement). Out of the box I was not able to achieve the sticker hashrate of 82TH/S. This was concerning at first. After discussion with the ePIC team, it was reported the default hashrate for this model was set at a target of 75TH/S based on the wide variation in boards and chip numbers in this model. Note, out of the box the default may not match your sticker TH. I noticed in the ePIC telegram group this was a common question. Over the last week of use I had issues with the tuning algorithms. The team provided an unreleased firmware version that seemed to be more responsive. My experience with the MicroBT Whatsminer Tool has generally been tuning manually using wattage and frequency settings after witnessing the results using the preset Low, Medium, and High-Power modes. Note, currently the ePIC board does not have a wattage setting. I was told by the ePIC team that this may be in future releases.
There are a number of adjustments available for tuning. I am not going to get into each one in effort to keep this read short. The main tabs are Performance and Perpetual Tune (Algos). The Performance Setting tab will in the future include presets similar to other aftermarket firmware. It is recommended by Epic for users to use ChipTune over Voltage optimizer for the best results.

Perpetual Tune and Voltage Optimizer/Chip Tune did not yield much success with achieving stable results. Ideally, the goal for a stable tune is reported by the team to take approximately 30 minutes. I first attempted to underclock using ChipTune at 50TH/S. This was a speed I knew achieved good results with the Whatsminer Tool at a wattage setting of 1,650 watts. The lowest allowable preset in the GUI was 60TH/S. The ePIC team assisted me an adjusting the API to allow for a ChipTune setting of 50TH/S then, provided an updated firmware version. However, I took several hours to complete the process as seen in the following consumption table.

I am not an electronics expert, but this constant “tuning” concerns me. I have had a couple JPro servers shit the bed using during autotune that were not repairable, one voiding the warranty. Tinker at your own risk anon.
Below are the results of the process trying to mirror my success using factory Whatsminer Tool. The Whatsminer Tool at a – 30% frequency I will see 33J/TH. Notably, this attempt was subpar. Attempts were not as successful as my experience with factory tools. I was able to achieve similar results after support from the ePIC team and making manual adjustments of MHz and Voltage.

From what I understand, the ePIC algo is supposed to tune the server to where chip optimization reaches 95%+/-. Note the third table with chip performance.
After several attempts using the Voltage Optimizer and Chiptune algos I was not able to hit my intended efficiency target of 33J/TH. During the week I was in contact with ePIC and they were responsive. It was suggested I manual change via the Performance Tab>Tune the MHz setting to 580 and Voltage to 12.2. Finally, success.
While away from the site I checked Lincoin Mining Platform displaying API data and noted a record 29.41 J/TH. Was this power measured at the wall? No, but the API data provided by the PSU, displayed in the Lincoin Asic Management tool, is always spot on.

I had powered down to do some heat mitigation work in the barnmine and was not able to get back to this efficiency upon reboot. I will continue to try manual adjustments.

The goal of this write up was to see if this product out of the box was worth purchasing and could I achieve similar efficiency or better. My conclusion was yeah, kind of but it took some work. Should you buy this product? That is up to you anon. I would recommend this product if you like to tinker and are looking for future updates by the ePIC team. I personally would like to see wattage adjustments, presets, and Perpetual Tune being more responsive.
Don’t purchase this product with the expectation it is an out of the box upgrade. The product is new and actively being improved. After reaching out to ePIC team I received immediate responses to my questions. Some tools are still in development, and this is fine.
I had several conversations with the ePIC team throughout the week. They appear motivated to make a great product. If you want to support the development team and enjoy manual tuning, I recommend you purchase the product and providing user feedback, both positive and negative. I think they have a good thing going.
It came to my attention toward the end of this writeup that ePIC is supported with Upstream Pyasic, by Brett Rowan of Upstream data. If you are using Pysasic to manage your fleet, it should be functional but is still missing model selection.
Hope this helps others who are curious about the newest aftermarket hardware and software available Whatsminer.
Keep Hashing #PlebMiner
Barn
